Kiến trúc 7 lớp của hệ thống sản xuất,
Hệ thống đại lý cấp sản xuất Các lớp kiến trúc cho hệ thống đại[Xem thêm...]
Dự Án Văn Phòng Làm Việc
Văn phòng làm việc mới
Xây dựng hệ thống SOC phát hiện xâm nhập.
Xây dựng hệ thống SOC-XDR
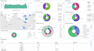
Xây dựng hệ thống SIEM
Xây dựng hệ thống SIEM.
xây dựng hệ thống giám sát thiết bị
Xây dựng hệ thống giám sát thiết bị.
Chi nhánh cty cũ
Kiểm tra thi công network đơn vị thi công.
Di dời hạ tầng cntt sang văn phòng mới.
Nâng cấp thiết bị cũ,
Công trình văn phòng Selavia-100 Nguyễn Du.
Triển khai và cấu hình thiết bị Call center, Router, switch, wifi, PC, CCTV, LED,[Xem thêm...]
Cải tạo Camera Speed Dome
Khắc phục triệt để tình trạng thường xuyên người dùng báo mất hình ảnh.
Triển khai thiết bị và hệ thống mạng cho nhà hàng Selamoon.
Xây dựng hệ thống mạng, wifi, switch, Loadbalance, PC, cctv, pos, chuông phục vụ, máy[Xem thêm...]
- 1
- 2
